電力能源行業
熱泵
華辰智通基于高溫工業熱泵的智慧節能雙碳工業互聯網平臺解決方案,是在當前全球應對氣候變化、推動碳達峰、碳中和的大背景下,針對工業領域能耗大、碳排放高等問題而提出的創新性解決方案。
目前,工業企業面臨著能源消耗大、碳排放高、生產效率低下等問題,傳統的能源利用方式已經無法滿足可持續發展的需求。高溫工業熱泵作為一種清潔、高效的能源轉換技術,具有巨大的節能減排潛力,然而在實際應用中,仍然存在著諸如穩定性、運行成本等方面的挑戰。因此,如何通過創新技術手段,實現高溫工業熱泵的智能化管理和優化運行成為亟待解決的問題。
通過我們的解決方案,工業企業可以實現對高溫工業熱泵設備的實時監測和智能診斷,在保障設備穩定運行的同時,最大限度地提高能源利用效率,降低碳排放量,實現能耗和碳排放的“雙碳”減量。同時,平臺還可以為企業提供定制化的能源管理方案和智能化的運行優化建議,幫助企業降低生產成本、提升生產效率,實現可持續發展。
一、適應行業
(一) 適應行業:石油化工、生物制藥、鋰電、食品加工、紡織印染、包裝等
(二) 解決痛點
1.蒸汽用量大,余熱損失大
2.能耗成本高
3.冷凝水排放難度大
4.環境污染嚴重
二、技術方案
2.1 總體架構
華辰智通的《基于工業高溫熱泵的智慧節能雙碳工業互聯網平臺解決方案》,基于對工業高溫熱泵的應用,采取軟硬結合,自下而上的模式,從底層設備、工藝流程等方面著手,通過對工藝流程的優化、設備的改造升級,依托于華辰智通自主研發的湖南省省級工業互聯網平臺《思普云平臺V2版》,專門針對能源管理開發了基于工業高溫熱泵的智慧節能雙碳行業應用APP,在基于原平臺的對設備的能耗進行數據采集、數據呈現、實時監控、數據分析,同時通過智能遠程控制技術,自動對設備進行控制,合理利用余熱、余壓、余電等資源,實現了能源的最大化回收和利用,大幅度提高能源利用效率,降低企業的運營成本支出。
《思普云平臺V2》之基于工業高溫熱泵的智慧節能雙碳行業應用APP通過數據采集、實時監控、數據呈現、數據分析、智能遠程控制等功能,實現了能耗實時監測、能耗統計分析、能源報警管理、能耗負荷分析、能耗對標管理、能耗成本考核管理、碳排放的精準計量和核算管理、碳資產管理及智能優化管理等八大場景化應用。
2.2 主要內容
該解決方案通過合理利用余熱、余壓、余電等資源,實現了能源的最大化回收和利用。同時,我們結合了工藝流程優化、設備升級換代、智能控制技術、工業互聯網等手段,可以大幅度提高能源利用效率,降低企業的運營成本支出。
結合華辰智通自主研發的,基于《思普云平臺V2版》的<基于工業高溫熱泵的智慧節能雙碳工業互聯網平臺》,實現能源、雙碳管理的八大應用場景:
1)能耗實時監測
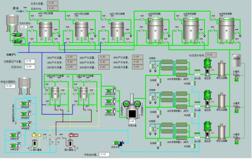
通過電力系統運行圖、燃氣管網運行圖、水系統運行圖、熱力系統運行圖、 冷風系統運行圖、氧氮氬氣體 系統運行圖等運行狀態監控,實時分析能源動態過程。
2)能耗統計分析
對電能、煤氣、水、蒸汽等各種能源介質的實時計量數據按工序給出各個能源介質的每日或月的消耗量/發生量/回收量的統計信息并形成日報或月報。

3)能源報警管理
在能源系統異常時,企業能源管理中心通過集中監控作出及時、快速和準確的處置,把能源系統故障所造成的影響控制在最低限度,確保能源系統穩定運行。

同時可對一段時間內設備運行時的報警信息進行統計查詢,能顯示單臺設 備的詳細報警信息,并具備報警確認功能。可作任意時段、任意工序的報警統計。
4)能耗負荷分析
通過分析以往的能耗數據及設備工作原理建立各種用能模型,通過模型計算及專家系統預測企業的用能信息。

5)能耗對標管理
通過對年度、季度的整體綜合能源數據統計與分析,對產品單耗、廠級能耗、工序能耗進行多角度、多緯度的分析,掌握與同行業先進水平的差距,及時進行工藝優化及設備改造。

6)能耗成本考核管理
通過能源管理系統的計劃過程、平衡預測、各主要工序的能源生產和消耗情況的監控與分析,實現能源的工序成本核算,將企業各工序、設備的用能成本進行分類,將用能轉換為實際成本,建立客觀的以數據為依據的能源成本消耗評價體系。

7)碳排放的精準計量和核算管理
基于熱泵設備情況和碳監測傳感器數據,部署分布式輕量級碳綜合觀測子系統,構建企業級碳排放精細化數據,建立符合企業自身實際情況的碳排放精準計量、核算體系。系統還圍繞蒸汽優化利用、冷凝水回收、冰蓄能等特色環節,建立匹配自愿減排方法學的減排指標,構建符合VCS計劃碳匯標準的計量和核算體系,提供碳匯交易接口,助力工業企業建立節能減排優勢能力,助推工業行業有序達峰。
8)碳資產管理及智能優化管理
依托能源和碳指標的數據中心,對企業碳資產的相關數據模型進行構建,并運用人工智能和大數據技術,深度挖掘碳減排能力,通過組合優化等技術手段助力企業配備碳資產組合優化能力,將碳排放融入工業企業的產能配比、資產布局中。通過長期的體系性運營和優化,助力工業企業挖掘碳資產大數據價值。在條件成熟的時候,進一步提供碳排放和碳資產在產業鏈中的計量體系,從而實現工業全鏈計量和全鏈減排。